Capturas de Pantalla de la Demo

Tienda web

Página de InicioPantalla de Checkout
frontend-1frontend-2

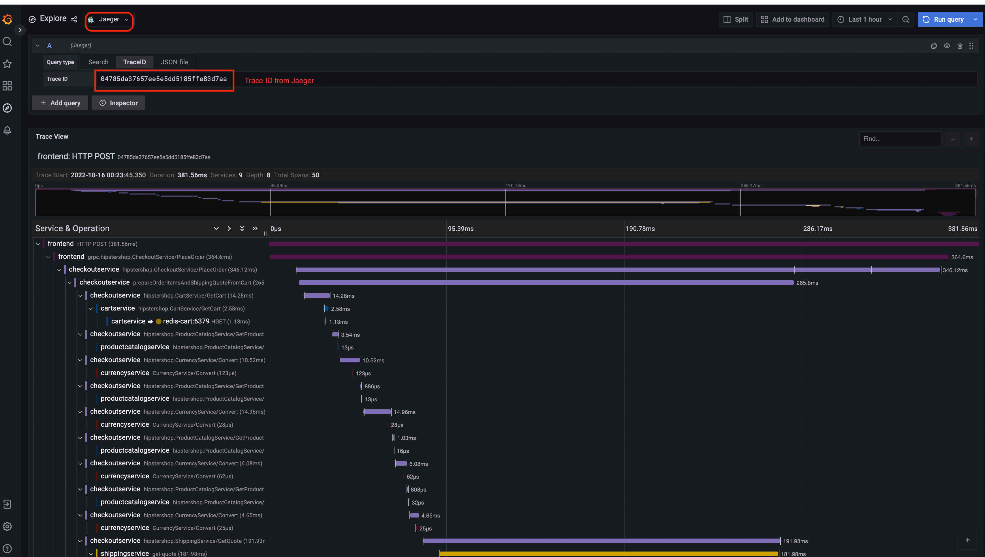
Jaeger

UI de JaegerVista de Traza
jaeger-uijaeger-trace-view
Arquitectura del Sistema
jaeger-system-architecture

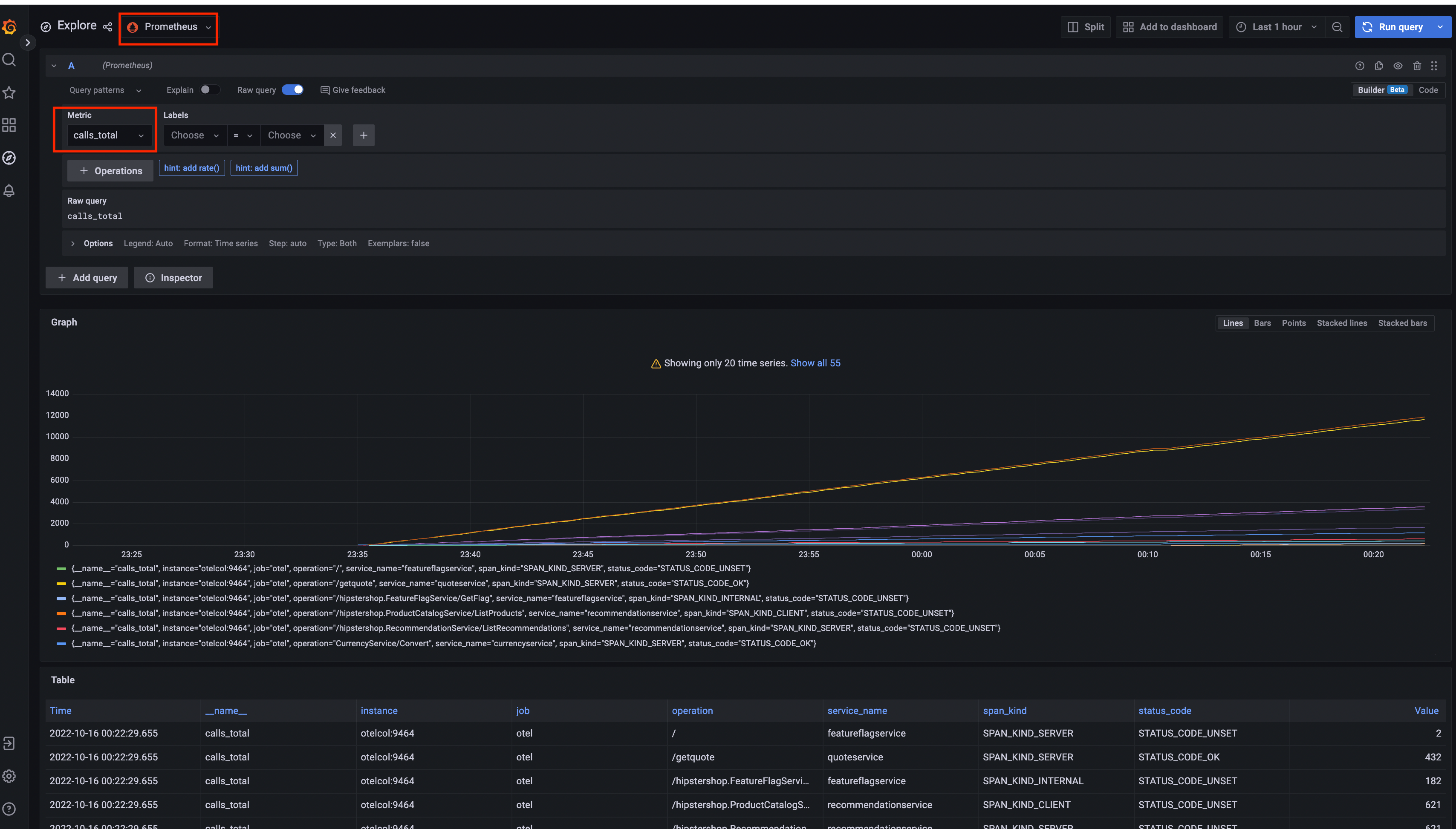
Prometheus

Prometheus

Grafana

Fuente de Datos PrometheusFuente de Datos Jaeger
Grafana-PrometheusGrafana-jaeger

UI del Generador de Carga

load-generator-ui

Configurador de Flagd

Vista básicaVista avanzada
flagd-ui-basic-viewflagd-ui-advanced-view