Running the OpenTelemetry Demo App on HashiCorp Nomad

Blog posts are not updated after publication. This post is more than a year old, so its content may be outdated, and some links may be invalid. Cross-verify any information before relying on it.

Y’all… I’m so excited, because I finally got to work on an item on my tech bucket list. Last week, I began the process of translating OpenTelemetry Demo App’s Helm Charts to HashiCorp Nomad job specs. Today I’ll be talking about how to run the OpenTelemetry Demo App on Nomad, using my favorite Hashi-in-a-box tool, HashiQube.

Let’s do this!

Aerial view of Toronto, Canada at night

Deployment

Assumptions

Before we move on, I am assuming that you have a basic understanding of:

Pre-Requisites

In order to run the example in this tutorial, you’ll need the following:

  • Docker (version 20.10.21 at the time of this writing)
  • Vagrant (version 2.3.1 at the time of this writing)

Tutorial Repositories

Below are the repositories that we’ll be using for today’s tutorial:

HashiQube Setup

Before you start, just a friendly reminder that HashiQube by default runs Nomad, Vault, and Consul on Docker. In addition, we’ll be deploying 21 job specs to Nomad. This means that we’ll need a decent amount of CPU and RAM, so please make sure that you have enough resources allocated in your Docker desktop. For reference, I’m running an M1 MacBook Pro with 8 cores and 32 GB RAM. My Docker Desktop Resource settings are as follows:

  • CPUs: 3
  • Memory: 9.5GB
  • Swap: 3GB

Here’s a screenshot of my Docker Preferences Resources settings, if you need a visual:

Screen capture of Docker Desktop resources preferences

For more, check out the Docker docs on how to change your resources settings for Mac, Windows, and Linux.

1- Update /etc/hosts

We use the Traefik load-balancer to expose our services, which we access as subdomains of localhost. In order ensure that we can access our Traefik-exposed services (and also the Traefik dashboard itself, you’ll need to add the following entries to /etc/hosts on your host machine:

127.0.0.1   traefik.localhost
127.0.0.1   otel-demo.localhost

2- Provision a Local Hashi Environment with HashiQube

Start HashiQube by following the detailed Quickstart instructions.

NOTE: Be sure to check out the Gotchas section, if you get stuck.

Once everything is up and running (this will take several minutes, by the way), you’ll see this in the tail-end of the startup sequence, to indicate that you are good to go:

Screen capture of the tail-end of the HashiQube startup sequence, displaying the URLs for Nomad, Nomad Documentation, Traefik, and Traefik documentation

You can now access the apps using the URLs below:

Don’t forget to download and install the Nomad CLI and the Vault CLI.

If you need to SSH into HashiQube, open up a new terminal window on your host machine and run the following command:

vagrant ssh

3- Deploy the OTel Demo App

We’re finally ready to deploy the OTel Demo App!

First, let’s clone the repository, and go to our working directory:

git clone https://github.com/avillela/nomad-conversions.git
cd nomad-conversions

Next, let’s enable Memory Oversubscription in Nomad. This is a one-time setting.

nomad operator scheduler set-config -memory-oversubscription true

Memory Oversubscription allows Nomad to use more memory than is allotted to the job. For example, consider this setting in the resources stanza:

resources {
   cpu    = 55
   memory = 1024
   memory_max = 2048
}

We’ve allocated 55Mz of processing power to our job (cpu setting), along with 1024MB RAM (memory setting). In this case, when Memory Oversubscription is enabled, and the job requires more memory than the allotted 1024MB, Nomad will allocate as much as 2048MB RAM to the job (memory_max setting). Note that if Memory Oversubscription is not enabled,Nomad will ignore the memory_max setting.

Next, let’s deploy the services:

nomad job run -detach otel-demo-app/jobspec/traefik.nomad
nomad job run -detach otel-demo-app/jobspec/redis.nomad
nomad job run -detach otel-demo-app/jobspec/ffspostgres.nomad
nomad job run -detach otel-demo-app/jobspec/otel-collector.nomad
nomad job run -detach otel-demo-app/jobspec/adservice.nomad
nomad job run -detach otel-demo-app/jobspec/cartservice.nomad
nomad job run -detach otel-demo-app/jobspec/currencyservice.nomad
nomad job run -detach otel-demo-app/jobspec/emailservice.nomad
nomad job run -detach otel-demo-app/jobspec/featureflagservice.nomad
nomad job run -detach otel-demo-app/jobspec/paymentservice.nomad
nomad job run -detach otel-demo-app/jobspec/productcatalogservice.nomad
nomad job run -detach otel-demo-app/jobspec/quoteservice.nomad
nomad job run -detach otel-demo-app/jobspec/shippingservice.nomad
nomad job run -detach otel-demo-app/jobspec/checkoutservice.nomad
nomad job run -detach otel-demo-app/jobspec/recommendationservice.nomad
nomad job run -detach otel-demo-app/jobspec/frontend.nomad
nomad job run -detach otel-demo-app/jobspec/loadgenerator.nomad
nomad job run -detach otel-demo-app/jobspec/frontendproxy.nomad
nomad job run -detach otel-demo-app/jobspec/grafana.nomad
nomad job run -detach otel-demo-app/jobspec/jaeger.nomad
nomad job run -detach otel-demo-app/jobspec/prometheus.nomad

Since we’re running the jobs in detached mode, Nomad won’t wait to start the next job until the current one has deployed successfully. This means that your output will look something like this:

Job registration successful
Evaluation ID: d3eaa396-954e-241f-148d-6720c35f34bf
Job registration successful
Evaluation ID: 6bba875d-f415-36b7-bfeb-2ca4b9982acb
Job registration successful
Evaluation ID: 16dc8ef8-5e26-68f4-89b6-3d96b348775b
Job registration successful
Evaluation ID: 34de0532-a3b5-8691-bf18-51c0cc030573
Job registration successful
Evaluation ID: 7310e6a2-9945-710b-1505-c01bd58ccd35
...

A reminder that the Evaluation ID values will be different on your machine.

4- See it in Nomad!

As things are deploying, you can mozy on over to the Nomad UI at http://localhost:4646 to see how things are coming along:

Screen capture of jobs view in Nomad. Some jobs have started, and others are still starting up.

It will take some time for all of the services to come up (sometimes up to 10 minutes), especially since Nomad needs to download the images and initialize the services, so be patient! Since some services depend on other services in order to run, you may see services in limbo or some going up and down for a while, per the above screen capture. DON’T PANIC! IT WILL ALL BE OKAY!!

Once all of the jobs are up and running, you’ll see everything look green, like this:

Screen capture of jobs view in Nomad, with all jobs started

You can also head on over to Consul at http://localhost:8500 to see the health of the services:

Screen capture of Consul service health. All services healthy.

By default, unhealthy services show up at the top, with a red “x” next to them. Since we don’t see any nasty red “x”s in the above screenshot, we know that our services are lookin’ good!

5- Access the OTel Demo App

The OTel Demo App uses Envoy to expose a number of front-end services: the web store, Jaeger, Grafana, Load Generator, and Feature Flag. These are all managed by the frontendproxy service. Traefik makes the frontendproxy service available via the otel-demo.localhost address.

This is configured via the code snippet below, in the service stanza of frontendproxy.nomad:

tags = [        "traefik.http.routers.frontendproxy.rule=Host(`otel-demo.localhost`)",
    "traefik.http.routers.frontendproxy.entrypoints=web",
    "traefik.http.routers.frontendproxy.tls=false",
    "traefik.enable=true",
]

Note that the Host is set to otel-demo.localhost.

The services are accessed via the URLs below.

Web store: http://otel-demo.localhost/

Screen capture of the Demo App Web Store UI

Go ahead and explore the amazing selection of telescopes and accessories, and buy a few. 😉🔭

Jaeger UI: http://otel-demo.localhost/jaeger/ui/

Screen capture of the Jaeger UI

In the screen capture above, we can see a sample Trace from the checkoutservice.

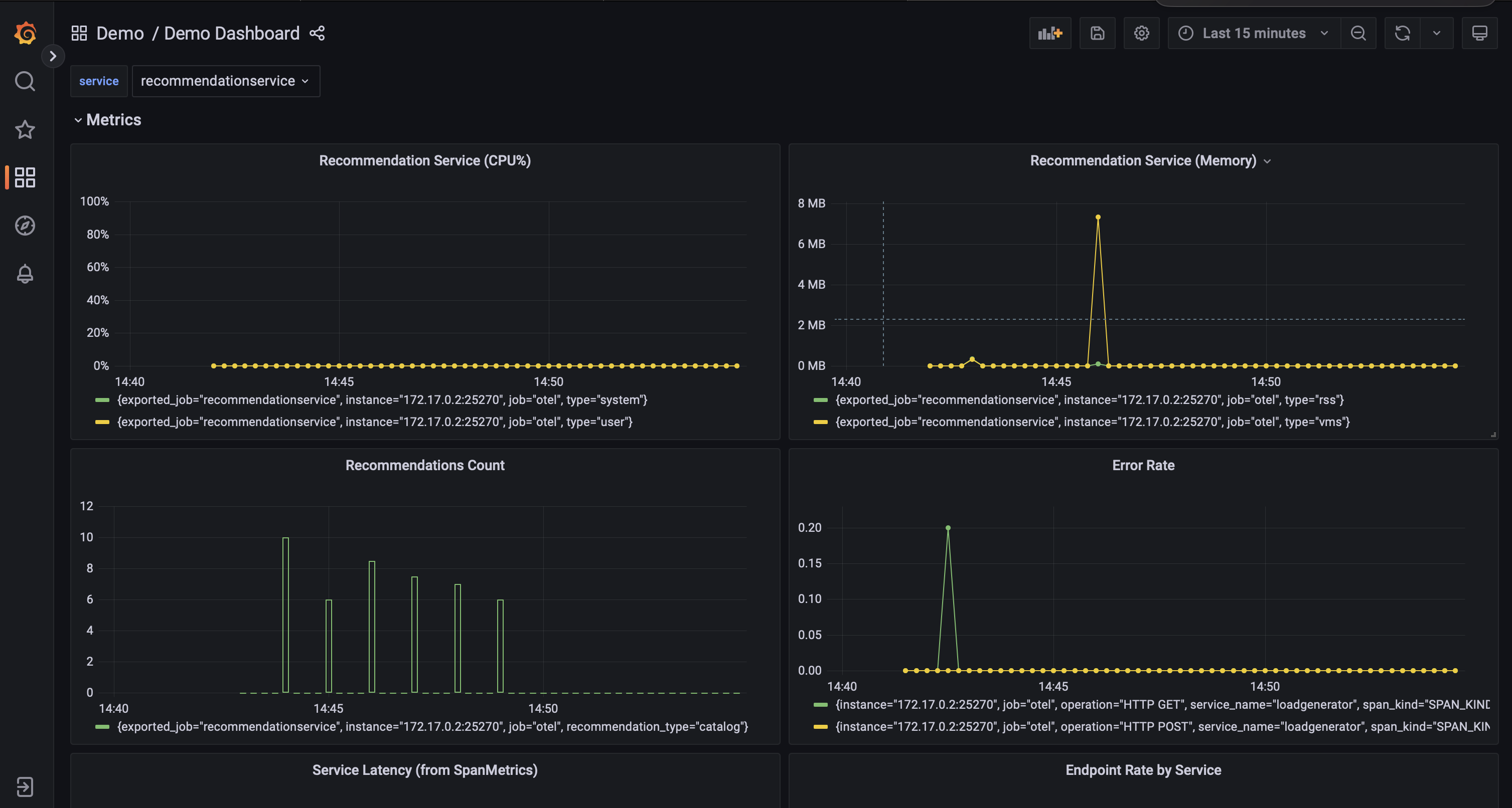
Grafana: http://otel-demo.localhost/grafana/

Screen capture of one of the OpenTelemetry dashboard on GrafanaScreen capture of the recommendationservice metrics dashboard on Grafana

The Demo App comes bundled with a two Grafana dashboards, which showcase Metrics emitted with OpenTelemetry.

Feature Flags UI: http://otel-demo.localhost/feature/

Screen capture of featureflagservice UI

Load Generator UI: http://otel-demo.localhost/loadgen/

Screen capture of loadgenerator UI

Gotchas

While I think I’ve managed to iron out a lot of the kinks as far as running the OTel Demo App in Nomad, I have run into a few hiccups when deploying the services.

Services sometimes can’t connect to the Collector

Although all of the services appear to start up properly, in some cases, some services appear to be unable to connect to the OTel Collector. I haven’t quite figured out why this is happening, so for now, I just restart otel-collector.nomad. If things are looking a little weird in the Webapp UI (like missing products or currency), I also restart frontend.nomad. Usually a good indicator that services aren’t sending telemetry to the Collector is to look at the number of services showing up in Jaeger. You should see 14 services, including the jaeger-query service.

Screen capture of Jaeger service list drop-down

Low memory on host machine

Yup…as beefy as my machine is, I do also sometimes run low on memory on my host machine. It probably doesn’t help that I have a zillion tabs open in Chrome and Safari. Plus, let’s face it: HashiQube + 21 jobs in Nomad can be a bit memory intensive. I’ve made a few tweaks to the memory settings in HashiQube and Docker to try to minimize memory issues, but in case the Memory Monster gets you, I suggest closing browsers and other apps, and re-opening them to free up some memory. And if this does happen to you, please let me know!

A Work in Progress

Please bear in mind that this project is a work in progress. If you have any suggestions for improvement, or would like to collaborate further on the Nomad jobspecs, please hit me up!

Final Thoughts

Well, there you have it, folks! You now have an example of how to deploy OpenTelemetry Demo App (a multi-micro-service app running OpenTelemetry) to HashiCorp Nomad. Main highlights:

Before I wrap this up, I do want to give a HUGE shoutout to Luiz Aoqui of HashiCorp, who helped me tweak my Nomad jobspecs, and to Riaan Nolan, for his continued work on HashiQube. (Aside, both Luiz and Riaan were my guests on the On-Call Me Maybe Podcast!)

I will now leave you with a picture of Phoebe the rat, peering out of a pink basket. Doesn’t she look cute? 🥰

Light brown and white rat peering out of a pink wicker basket

Peace, love, and code. 🦄 🌈 💫


Have questions about the OTel Demo App on Nomad? Feel free to connect through Mastodon or LinkedIn.


The OpenTelemetry community is always looking for contributions! Join us! If you’re on Mastodon, be sure to follow OpenTelemetry on Mastodon